tirreno is an open-source security framework.

tirreno [tir.ˈrɛ.no] helps understand, monitor, and protect your product from threats, fraud, and abuse. While classic cybersecurity focuses on infrastructure and network perimeter, most breaches occur through compromised accounts and application logic abuse that bypasses firewalls, SIEM, WAFs, and other defenses. tirreno detects threats where they actually happen: inside your product.

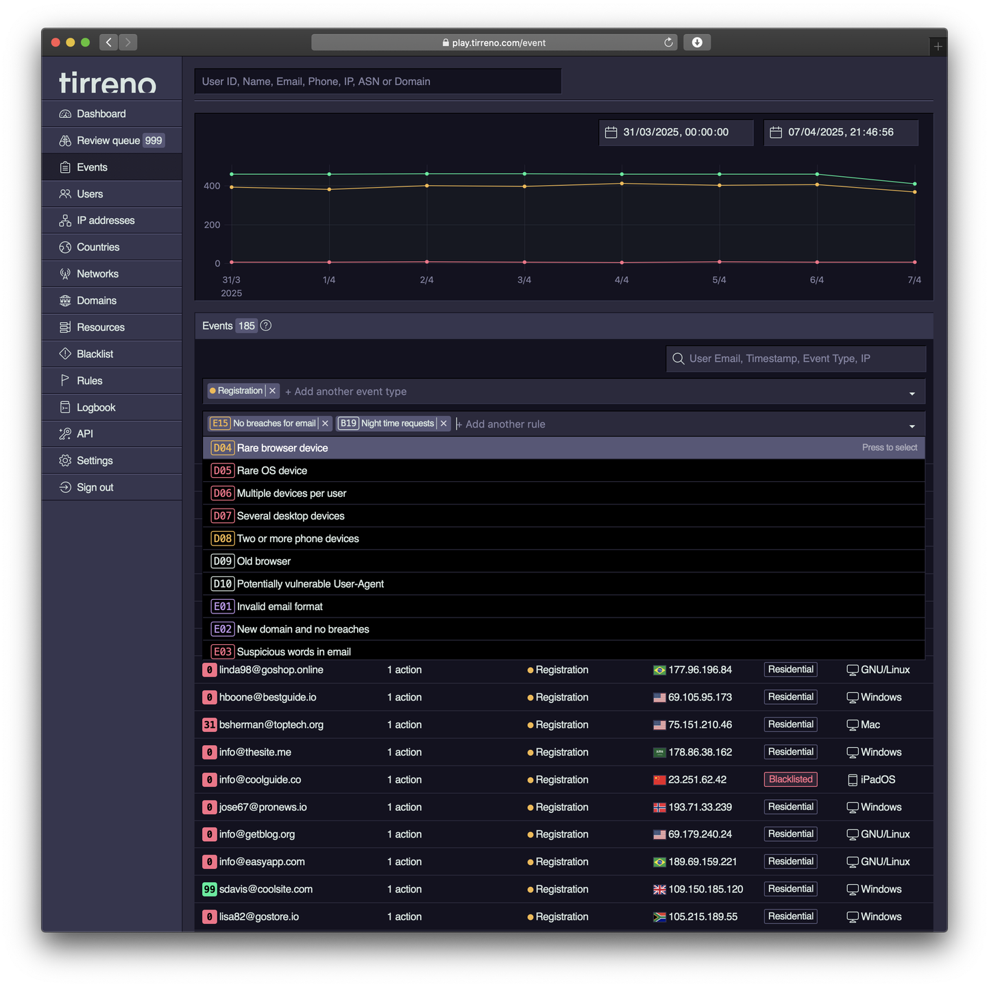
tirreno is a few-dependency, "low-tech" PHP/PostgreSQL application. After a straightforward five-minute installation, you can ingest events through API calls and immediately access a real-time threat dashboard.

Features

  • Account takeover
  • App security
  • User behavior analytics
  • Fraud prevention
  • Audit trail
  • Self-hosted
  • Analytics
  • Fraud detection
  • UBA
  • Open source

Project Samples

Project Activity

See All Activity >

License

Affero GNU Public License

Follow tirreno

tirreno Web Site

Other Useful Business Software
Stop Storing Third-Party Tokens in Your Database Icon
Stop Storing Third-Party Tokens in Your Database

Auth0 Token Vault handles secure token storage, exchange, and refresh for external providers so you don't have to build it yourself.

Rolling your own OAuth token storage can be a security liability. Token Vault securely stores access and refresh tokens from federated providers and handles exchange and renewal automatically. Connected accounts, refresh exchange, and privileged worker flows included.
Try Auth0 for Free

Additional Project Details

Operating Systems

Linux, Mac

Intended Audience

Information Technology, Security

User Interface

Web-based

Programming Language

PHP

Database Environment

PostgreSQL (pgsql)

Related Categories

PHP Web Development Frameworks, PHP Cybersecurity Tool, PHP Web Analytics Software

Registered

2025-01-03